IIJデータ可視化ソリューション
with Splunk Cloud Platform
散在・膨大化するログを
Splunk Cloud Platformで
可視化
- クラウドやお客様管理機器のログ取り込みも可能
- IIJのサービス運用経験を活かしたダッシュボード

IIJデータ可視化ソリューション with Splunk Cloud Platformはこんな課題を解決したい方におすすめです
-
膨大化するログを
どうにかしたい社内システム以外にもクラウドシステムの利用が増え、膨大なログの調査・管理が大変。
-
原因の特定・対応を
迅速化したいシステム障害発生のたび、各種ログを調査・分析している。原因の特定に時間がかかる。
-
クラウド版のSplunk製品を使いたい
基盤システム環境でSplunk製品を導入している。スケールアウトやバージョンアップといった運用管理が大変。
データ可視化による情報
システム部門の負荷軽減
IIJデータ可視化ソリューション with Splunk Cloud Platformは、IIJサービスやお客様管理機器、各種クラウドサービスのログデータをSplunk Cloud Platform上に取り込み可視化するソリューションです。ダッシュボード機能で可視化されたデータを一元的に管理。障害発生時にはアラート機能を利用して、プロアクティブな対応を実現します。
IIJデータ可視化ソリューション with Splunk Cloud Platform
の特長
-
様々なデータを取り込んで可視化IIJサービスログ、クラウドサービスログ、オンプレ機器など様々なデータを取り込み、可視化できます。
-
お客様独自にカスタマイズ可能な
ダッシュボードSplunk Cloud Platformへ取り込んだデータを、カスタマイズ可能なダッシュボードで見える化。IIJの専任エンジニアによるサポート(有償)もご提供。
-
アラート機能で問題を未然に防止閾値を超えるとアラートで通知。インシデント発生時にもプロアクティブに対応できます。
一般的なデータ可視化サービスとの違い
-
- ダッシュボード開発に時間がかかる。
- ダッシュボード機能を標準でご提供。可視化したい項目に合わせてカスタマイズも可能です。
-
- ログの容量が増えるにつれて、システムの拡張も必要。
-
ログ転送基盤を標準でご提供。お客様によるシステムの拡張は不要です。
データ転送量に応じた課金体系で利用できます。
-
- 機器のアップデートにより、データがうまく取り込めなくなる項目がある。
- IIJの専任エンジニアが、お客様機器や各種クラウドサービスからのログ取り込みをサポートします。
サービスメニュー
基本機能
| Splunk Cloud Platformライセンス | ライセンス利用料は1日あたりのログ転送データ量によって異なります。 5、10、20、35、50、75、100GB/1日から選択いただけます |
|
|---|---|---|
| Splunk Cloud Platform機能 | ダッシュボード機能 | IIJサービス、Microsoft 365、及びPaloAlto Prismaのログをダッシュボードで可視化します |
| レポート機能※1 | Splunk Cloud Platform上に取り込み、保存されたデータ・イベントログをレポートとして表示します | |
| アラート機能※1 | Splunk Cloud Platform上に取り込んだデータ・イベントログを監視し、通常とは異なる通信が発生した場合に、通知や修正スクリプトを作動させます | |
| ログ転送基盤 | 機器からのログ取り込み、ログ保存、Splunk Cloud Platformへのログ転送を行う基盤を提供します。基盤はIIJ GIOインフラストラクチャーP2 Gen.2を採用しています | |
| 運用窓口 | Splunk Cloud Platformのパッチ適用やログ転送基盤の運用をお客様に代わり実施します | |
- お客様自身で設定・運用いただく機能です。
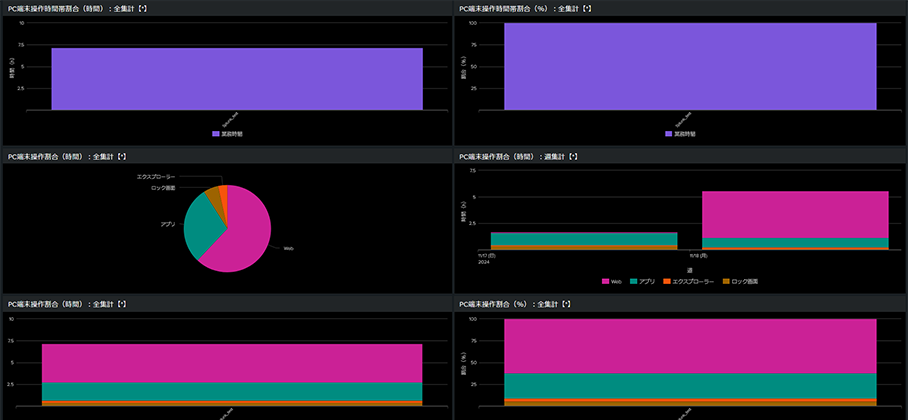
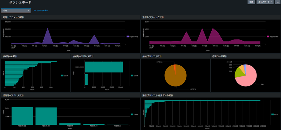
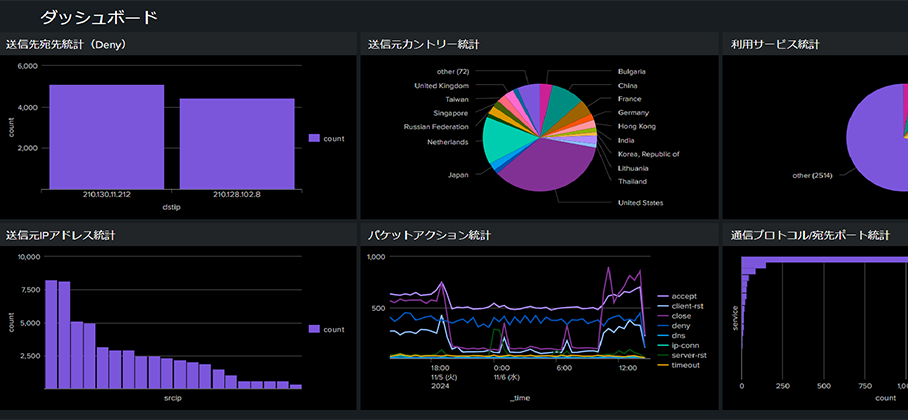
IIJサービスのダッシュボードを標準提供
オプション機能
| お客様管理機器のログ取り込み | お客様管理機器から取り込むデータの活用方法をヒアリングし、Splunk Cloud Platformへの取り込み方式、ソースタイプなどに関する設計を支援します |
|---|---|
| クラウドサービスのログ取り込み | Splunkbaseで提供されているアプリケーションの導入支援を行います。 Splunkbaseでは、1,200以上ものアプリケーションとアドオンを提供しており様々なクラウドサービスとの連携が可能です |
| ダッシュボード機能のカスタマイズ | お客様のデータ分析ニーズをヒアリングし、データ分析・ダッシュボードの開発の代行をします |
| ログ長期保管 | お客様のログ保管要件をヒアリングし、ログ転送基盤にストレージを追加。 本ソリューションで連携可能なIIJサービスのログ長期保管を行います |
知りたい!
多くのお客様の課題解決に貢献しています
このサービスを活用しているお客様の事例をご覧ください
お申し込みガイド
お見積もりの上、申込書をお送りします。お問い合わせフォームから見積もりをご依頼ください。
導入までの流れ
- 連携するIIJサービスを新規でお申し込みの場合は、サービスのデリバリ期間が別途必要です。
- 本サービスの最低利用期間は1年間です。
お客様に最適なサービスの組み合わせをご提案します
ご一緒にいかがですか?
こちらのサービスも人気です
よくあるご質問
-
Universal ForwarderまたはSyslog転送によるログ転送が可能です。
-
Splunkbaseを利用することで、様々なクラウドサービスとの連携が可能です。
-
Splunk Cloud Platform上でお客様自身によるログ削除が可能です。